Cloud Native OCI

Observability & Monitoring


Created with ❤ by Oracle A-Team

Background

Expect a fundamental culture change concerning monitoring when shifting to Cloud Native. Instead of monitoring to avoid failure, monitor to manage failures.
Observability
  • Health Checks
  • Metrics
  • Logging
  • Tracing
Each fluid entity must produce appropriate data to support problem detection and alerting, manual debugging when necessary, and system health analysis
Telemetry
  • Automated
  • Centralized
  • Compliance
Automatic collection and transmission of data from transient processes to centralized locations for subsequent analysis
Monitoring
  • Aggregated
  • Holistic
  • Visible
The state of the system is monitored as a whole. Each individual service produces data that feeds into an aggregated view.

OCI Monitoring

monitoring Monitoring
Reports metrics from all resources and services in Oracle Cloud Infrastructure.
  • Service Metrics
  • Alarms
  • Health Checks
  • Integrated Dashboards
  • API Accessbile
DATA
grafana Grafana
Widely adopted open source tool for monitoring, metric analytics, dashboards sourced by its integrated extensive Data Sources and plugins

  • 📈 Dashboards
  • âš ī¸ Alarms
  • 🔔 Notifications (Slack, PagerDuty, etc...)
DATA
k8s Kubernetes
+
monitoring Prometheus
Container metrics and alerting toolkit fitting dynamic microservice architectures

Kubernetes Cluster

K8S Pods (MuShop)

OCI Compute

Monitoring MuShop

  • Access Grafana
  • Check Data Source
  • Import Dashboards
  • 📈 Scale It
  • grafana
    👍 Good news! We already installed Prometheus/Grafana as part of the umbrella chart during setup. Now let's revisit the charts and connect to some Grafana dashboards!
    helm list --all-namespaces
    NAME                    NAMESPACE               REVISION        UPDATED                                 STATUS          CHART                           APP VERSION   
    mushop                  mushop                  1               2020-01-31 21:14:48.511917 -0600 CST    deployed        mushop-0.1.0                    1.0              
    mushop-utils            mushop-utilities        1               2020-01-31 20:32:05.864769 -0600 CST    deployed        mushop-setup-0.0.1              1.0   
    Get the output from the setup installation:
    helm status mushop-utils -n mushop-utilities
    
    ## Grafana... 
    Get the auto-generated admin password:
    kubectl get secret -n mushop-utilities mushop-utils-grafana \
      -o jsonpath="{.data.admin-password}" | base64 --decode ; echo
    Connect to the dashboard with admin/<password>:
    kubectl port-forward -n mushop-utilities \
      svc/mushop-utils-grafana 3000:80
  • Prometheus
    The Prometheus Data Source was also added automatically with the umbrella setup chart đŸ’Ĩ
    Click âš™ī¸ Data Sources and see Prometheus
  • Grafana hosts a tremendous number of dashboards created by the user community. This makes it very easy to import rich, freely-available dashboards.
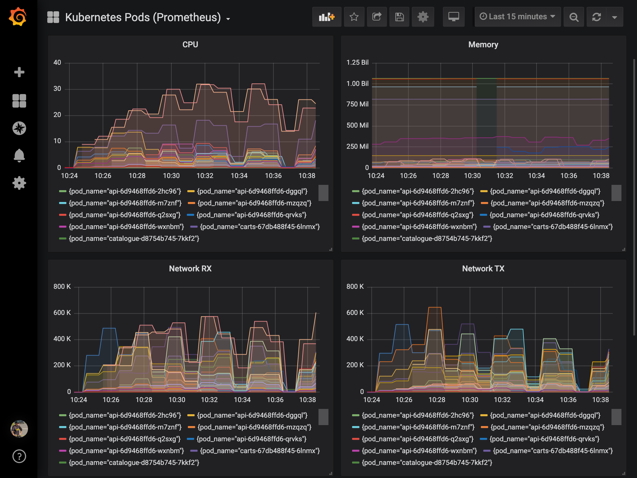
    1. Navigate ➕ » Import
    2. Add dashboard id: 6417 (Kubernetes Cluster)
    3. Navigate ➕ » Import
    4. Add dashboard id: 6336 (Kubernetes Pods)
    k8s cluster
  • Now that dashboards have been imported, let's deploy load-simulation pods to the cluster.
    â„šī¸ This also showcases the Horizontal Pod Autoscaling configurations deployed with the MuShop application

    Return to the mushop source code directory:
    # mushop>
    đŸ”Ĩ Deploy the load simulation pods:
    kubectl create -f src/load/load-dep.yaml
    Watch the Horizontal Pod Autoscaling output
    NAME                REFERENCE                      TARGETS    MINPODS   MAXPODS   REPLICAS   AGE
    mushop-api          Deployment/mushop-api          47%/70%    1         10        5          4m2s
    mushop-catalogue    Deployment/mushop-catalogue    30%/70%    1         10        3          4m2s
    mushop-edge         Deployment/mushop-edge         57%/70%    1         10        6          4m2s
    mushop-storefront   Deployment/mushop-storefront   25%/70%    1         10        1          4m2s
    mushop-user         Deployment/mushop-user         20%/70%    1         10        3          4m1s
    Now return to the Grafana console and review the dashboards...
    đŸ§¯ Be sure to remove the load simulator when done:
    kubectl delete -f src/load/load-dep.yaml

More on Observability

This exersise demonstrate the applications of Prometheus and Grafana in time-series metrics aggregation, and analysis respectively. However, by no means do these represent the full extent of observability in Cloud Native technologies.

Metrics
When was this method called?
Analytics
Easily stored and queried numeric representation of data that is collected at intervals into a time series
vs
Tracing
How was this method called?
Flow
Captures the end-to-end flow of a request through the system, and the relationships between services
vs
Logging
What happened inside this method?
Cause
Discrete events essential for debugging, which povide contextual information helping to identify observed failures

Resources

Version: 1.8.0
Build: 2022-02-17T05:02:17Z
Š 2022, Oracle and/or its affiliates. All rights reserved.